MongoDB MMAPv1 Details¶

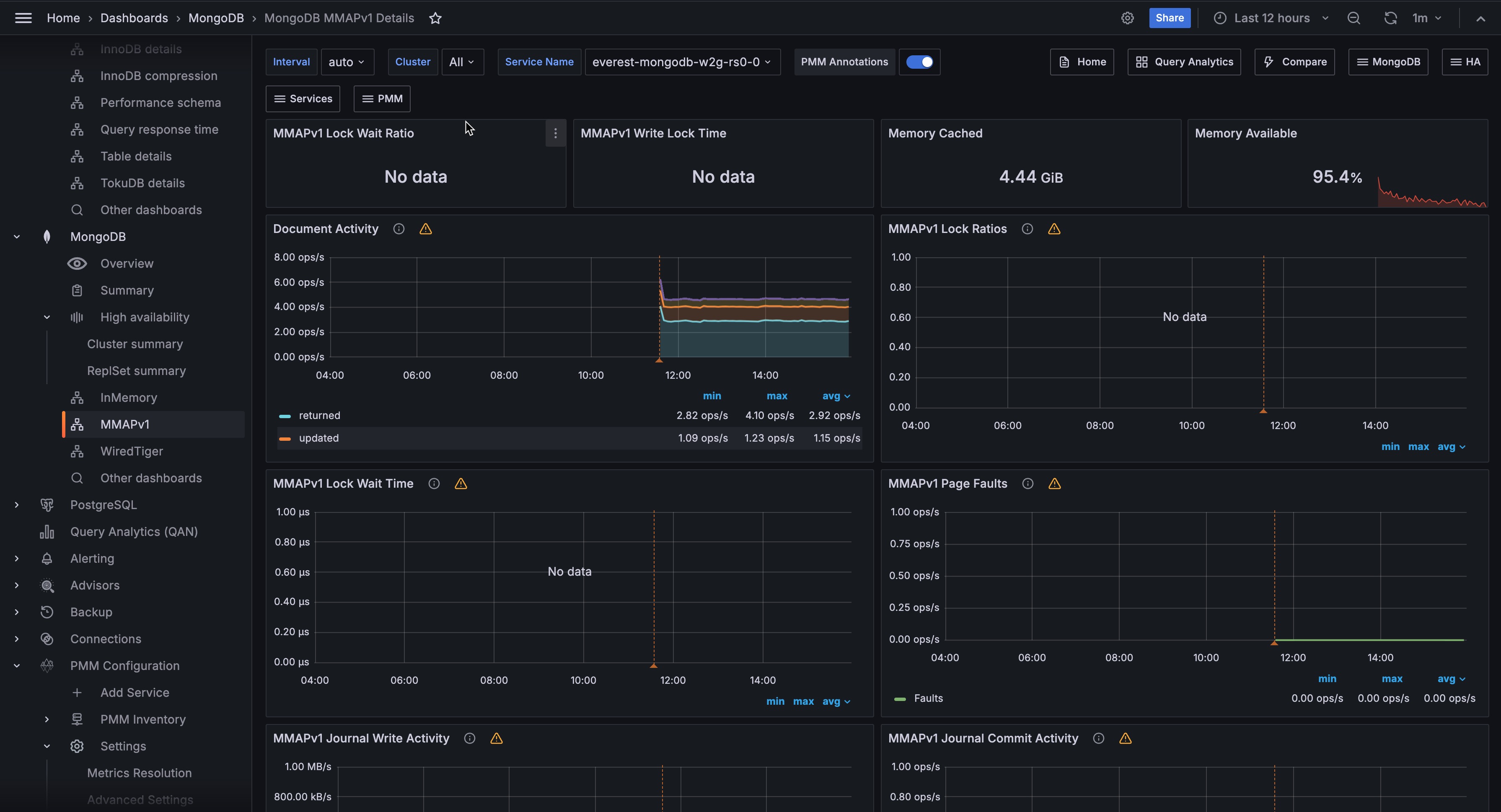
Document Activity¶
Docs per second inserted, updated, deleted or returned. Also showing replicated write ops and internal TTL index deletes.
MMAPv1 Lock Wait Time¶
Time spent per second waiting to acquire locks.
MMAPv1 Page Faults¶
Unix or Window memory page faults. Not necessarily from MongoDB.
MMAPv1 Journal Write Activity¶
MB processed through the journal in memory.
MMAPv1 Journal Commit Activity¶
MB committed to disk for the journal.
MMAPv1 Background Flushing Time¶
Average time in ms, over full uptime of mongod process, the MMAP background flushes have taken.
Queued Operations¶
Queue size of ops waiting to be submitted to storage engine layer. (see WiredTiger concurrency tickets for number of ops being processed simultaneously in storage engine layer.)
Client Operations¶
Ops and Replicated Ops/sec, classified by legacy wire protocol type (query, insert, update, delete, getmore).
Scanned and Moved Objects¶
This panel shows the number of objects (both data (scanned_objects) and index (scanned)) as well as the number of documents that were moved to a new location due to the size of the document growing. Moved documents only apply to the MMAPv1 storage engine.